AEM 수전해 기반 2kW급 장비… 스택 테스트·실증 활용 가능
하이드로엑스팬드가 2 kW급 음이온교환막 수전해(AEMWE) 시스템과 스택 제품을 공개했다. 이번에 선보인 제품은 연구개발과 파일럿 실증, 소규모 수소 생산 수요를 겨냥한 제품군으로, 하드웨어뿐 아니라 데스크탑 앱 기반의 제어·모니터링 기능까지 함께 제공하는 것이 특징이라는 설명이다.
하이드로엑스팬드는 최근 2 kW AEM 수전해 시스템 HXB-V1과 2 kW AEM 수전해 스택 HXS-2를 공개했다고 밝혔다. HXB-V1은 HXS-2 스택에 Balance of Plant(BOP)를 통합한 완성형 시스템으로, 수소 발생기이자 스택 테스트베드로 활용할 수 있도록 설계됐다. HXS-2는 하이드로엑스팬드가 자체 개발한 2 kW AEM 수전해 스택이다. 두 제품 모두 약 500 L/h, 일 기준 약 1.1 kg/day 수준의 수소 생산이 가능하다.

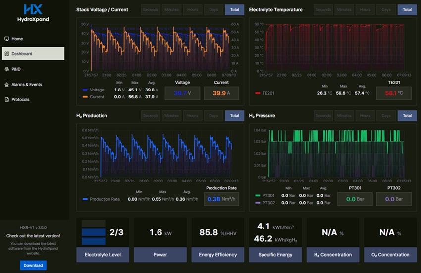
HXB-V1은 실험실, 파일럿 사이트, 소규모 산업 현장에서 사용할 수 있도록 설계된 컴팩트형 수소 생산 시스템이다. 시스템에는 전용 데스크탑 앱이 적용돼 장비 상태 확인, 실시간 데이터 모니터링, P&ID 기반 제어, 알람 및 이벤트 관리, 자동 운전 프로토콜 설정이 가능하다. 사용자는 전류, 전압, 전해질 온도, 전해질 유량 등 주요 운전 변수를 직접 조정할 수 있으며, 운전 시퀀스를 저장·불러오기 해 반복 실험과 자동 운전에 활용할 수 있다.
특히 HXB-V1은 자체 탑재된 HXS-2 스택을 구동하는 데 그치지 않고, 고객이 보유한 스택의 운전 및 평가에도 활용할 수 있는 구조를 갖춘 것이 차별점이다. 하이드로엑스팬드는 이를 통해 단순한 수소 발생 장비를 넘어, 연구기관과 기업 고객이 AEM 수전해 성능 평가와 운전 조건 최적화에 활용할 수 있는 스택 스테이션형 시스템으로도 시장에 제안할 계획이다.
함께 출시된 HXS-2는 고효율·모듈형 구조를 갖춘 2 kW급 AEM 수전해 스택이다. 하이드로엑스팬드는 최적화된 셀 설계와 전극 기술을 바탕으로 고성능과 확장성을 동시에 확보했다고 설명했다. 또한 모듈형 아키텍처를 기반으로 향후 더 큰 용량의 시스템으로 확장할 수 있는 기반 제품 역할도 수행한다.
회사는 이번 제품군에 자사 전극 기술도 함께 반영했다고 밝혔다. HXS-2에는 하이드로엑스팬드가 개발한 양극 HXP-an과 음극 HXP-ca 기반 기술이 적용돼 성능 향상과 시스템 효율 최적화에 기여한다고 업체 측은 전했다. 이를 통해 하이드로엑스팬드는 전극, 스택, 시스템, 소프트웨어까지 연결되는 AEM 수전해 통합 솔루션 역량을 시장에 본격적으로 선보이게 됐다.
하이드로엑스팬드는 이번 출시를 계기로 대학과 연구기관, 기업 연구소, 지자체 고객을 대상으로 공급을 확대할 계획이다. 특히 연구용 장비, AEM 기술 검증, 재생에너지 연계 실증, 소규모 현장형 수소 생산, 수전해 교육 장비 등 다양한 응용 분야에서 활용 가능성을 넓혀 나간다는 방침이다. 이와 함께 차세대 제품으로 30 kW급 AEM 수전해 스택도 개발 중이며, 중대형 용량 시장으로 제품 포트폴리오를 확대해 나갈 계획이다.
현종현 하이드로엑스팬드 대표는 “이번 HXB-V1 시스템과 HXS-2 스택 출시는 하이드로엑스팬드가 핵심 부품 개발을 넘어 실제 운전 가능한 제품을 시장에 선보였다는 점에서 의미가 크다”며, “앞으로도 성능, 내구성, 생산 단가, 사용자 편의성을 지속적으로 고도화해 연구용과 실증용, 산업용 시장까지 적용 범위를 넓혀 나가겠다”고 말했다.
<저작권자(c)스마트앤컴퍼니. 무단전재-재배포금지>







